近日,由中国计算机学会(CCF)主办,CCF服务计算专业委员会、东南大学、浙江大学滨江研究院、河海大学、阿里云和中国移动研究院承办,南京大学、南京理工大学、南京邮电大学、南京林业大学、南京师范大学等共同协办的2022中国数字服务大会顺利落下帷幕。大会举办的中国软件服务创新大赛旨在推动以云计算、大数据、人工智能、物联网、移动互联网为代表的新一代信息技术与现代服务业的深度融合,加速新一代服务计算技术的跨界融合和创新发展,进一步推动服务计算研究与应用,提升高校学生创新创业能力。探花视频
孙昌爱教授及其课题组参会,并以作品“基于消息重播的微服务系统正向故障恢复方法及支持平台”在全国软件服务创新大赛斩获二等奖。



本次获奖的参赛项目提出了一种基于消息重播的微服务系统正向故障恢复方法,该方法通过主动地检测与定位故障微服务实例和正向地恢复因故障失败的业务流程,能够有效地提高微服务系统的容灾容错能力,保证系统的高可靠性和高可用性。该项目通过扩展开源的容器技术Docker、微服务网关Zuul和微服务注册中心Eureka,开发了支持上述方法的支持平台FFR4MS,能够以低侵入和少量配置的形式即可支持现有微服务系统,并提供了友好的用户界面,能够提高微服务系统的运维效率。上述研究工作得到国家自然科学基金、北京市自然科学基金、中国航空科学基金、装备预研重点实验室基金等课题资助。

FFR4MS 系统架构图

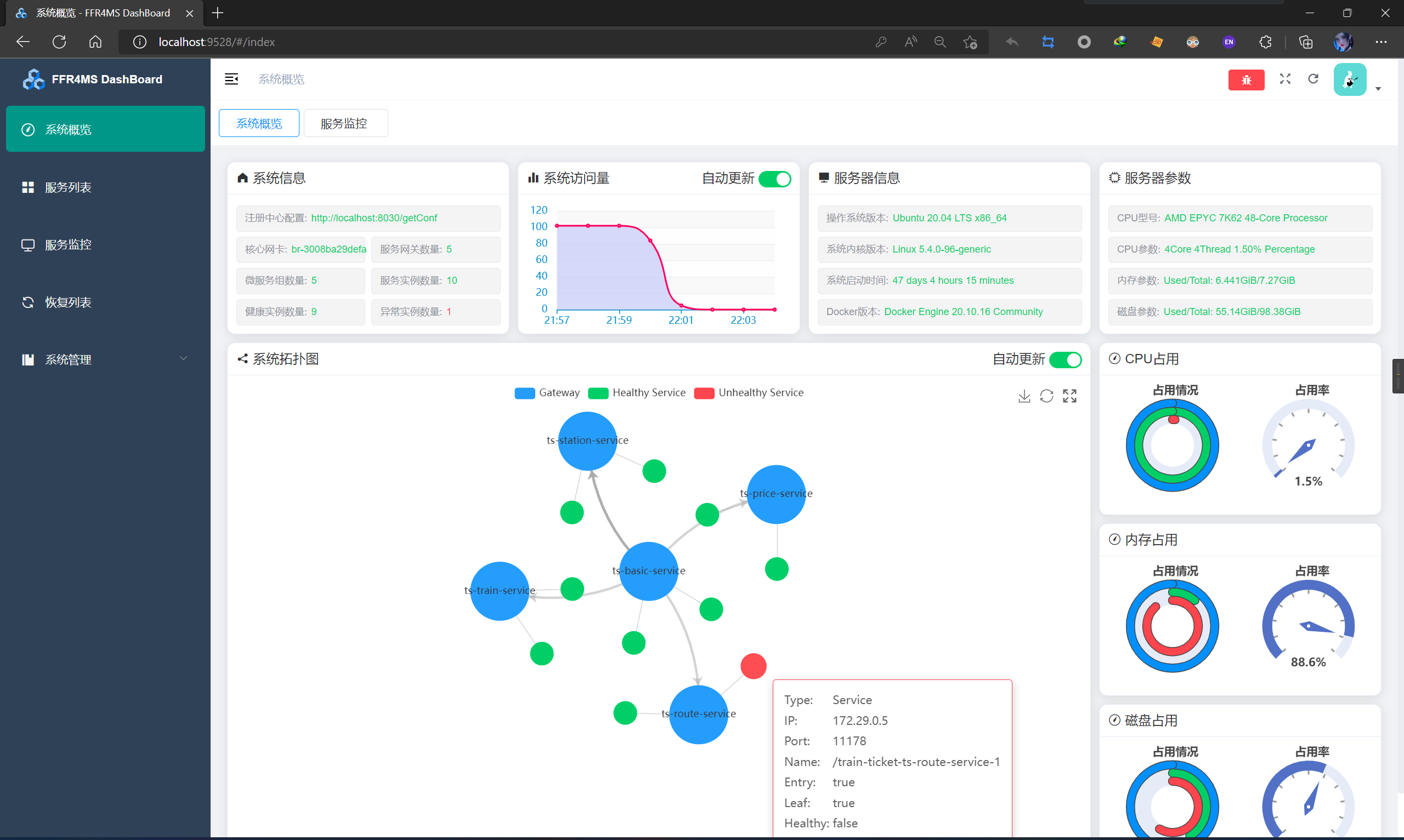
FFR4MS系统概览页面

FFR4MS服务监控页面
孙昌爱教授团队长期从事服务计算与软件测试方向的研究与实践,相关研究成果连续得到国内外同行的广泛好评与认可。服务计算方向的研究成果覆盖了该领域公认的顶级国际期刊与国际会议(其中,IEEE Transactions on Services Computing(TSC)论文3篇、 ACM Transactions on the Web(TWEB)论文1篇、International Conference on Service Oriented Computing(ICSOC)论文1篇、IEEE International Conference on Web Services(IEEE ICWS)论文4篇)。计算机软件领域的许多成果通常以原型系统来验证其价值,与论文交流相比,通过原型系统的交流更直观且更具吸引力,对于研究成果向企业界的转化也大有裨益。课题组研究成果在中国计算机学会主办的软件研究成果原型竞赛、软件服务创新大赛中获奖7次。